Building Accountability Into Vulnerability Management with VM Business Units

product

Building Accountability Into Vulnerability Management with VM Business Units

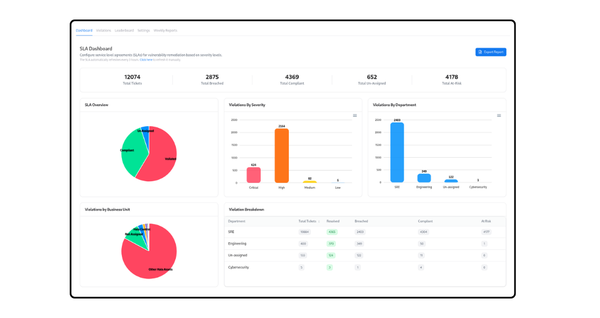
Most organizations no longer struggle with vulnerability detection. Scanners work, assessments run continuously, and security teams generate a constant stream of findings across cloud infrastructure, applications, APIs, repositories, and external assets. The real operational failure begins after detection, when remediation ownership becomes fragmented across teams. Security teams identify critical exposure

Snapsec

Modernizing Your Application Security

Latest