Lack of SLA Enforcement - and How the SnapSec Suite Fixes It
In modern enterprises, vulnerability detection is no longer the bottleneck. With tools like Qualys, Nessus, Burp Suite, and Trivy, organizations generate thousands of findings daily across infrastructure, applications, containers, and cloud workloads.
To manage this volume, security teams define SLAs:
- Critical → 7 days
- High → 14 days
- Medium → 30 days
On paper, this looks structured and mature. In reality, SLA enforcement in vulnerability management is one of the most operationally broken processes in cybersecurity today.
SLA policies exist. Enforcement does not.
How Snapsec Solves It
Snapsec Suite VM transforms SLA enforcement from a reporting function into a centralized remediation governance engine.
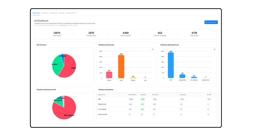
1. Centralized SLA Governance Dashboard

Snapsec turns SLA enforcement into a clear, visible, and controlled process instead of a manual tracking exercise. From the main SLA dashboard, security teams and leadership can instantly see how many vulnerabilities are compliant, breached, unassigned, or at risk. The system breaks this down by severity, department, and business unit, making it easy to understand where problems are building up and which teams need attention.
2. Real-Time Violation Tracking & Filtering

When a vulnerability violates or is about to violate an SLA, Snapsec shows it in real time with full context. Each issue clearly displays its severity, assessment source, current status, assigned owner, and how long it has been overdue. Teams can filter by owner, department, or severity to focus only on what matters. This removes confusion and eliminates the need for spreadsheets or manual follow-ups
3. Ownership Accountability via SLA Leaderboard

Snapsec introduces strong ownership accountability through its SLA Leaderboard. Compliance percentages, breached counts, and at-risk vulnerabilities are visible per owner and per team. This transparency naturally drives performance improvement because everyone can see how they are performing against defined SLAs.
4. Configurable, Context-Aware SLA Policies

SLA policies are fully configurable inside Snapsec. Organizations can define remediation timelines for each severity level, adjust weekend calculations, and include holiday exceptions to match real business operations. This ensures SLA calculations are accurate and aligned with how the company actually works.
5. Automated Reporting & Scheduled Governance

Snapsec closes the loop with automated reporting. Weekly SLA summaries can be scheduled and sent directly to stakeholders, ensuring continuous governance visibility at the executive level. Instead of reacting to overdue vulnerabilities, organizations gain structured, measurable, and enforceable remediation control.
6. Full Lifecycle SLA Enforcement Model
From configuration → monitoring → violation tracking → ownership ranking → executive reporting, Snapsec creates a closed-loop SLA enforcement system.
It solves the core operational gaps by:
- Centralizing all SLA metrics
- Mapping violations to accountable owners
- Tracking real-time breach status
- Highlighting at-risk vulnerabilities before they escalate
- Providing transparent compliance scoring
SLA stops being a spreadsheet exercise.
With Snapsec, it becomes a measurable, enforceable, and auditable remediation governance framework.
Explore a Live Demo
Stop managing SLAs manually. See how Snapsec centralizes enforcement, drives accountability, and gives you real-time remediation control.